Révolutionnez l’analyse de vos données avec MyReport V6 !
Le 16 Janvier dernier, la toute dernière version du logiciel de Business Intelligence MyReport était dévoilée par l’éditeur. Interface complètement remodelée et ajout de nouvelles fonctionnalités, tout a été pensé pour offrir aux utilisateurs une expérience de navigation optimale et les rendre fiers de partager leurs données.
La nouvelle version de MyReport (V6) a été conçue pour optimiser davantage l’analyse des données et faciliter le partage des indicateurs entre collaborateurs. Dîtes stop aux incompréhensions, manque de clarté et aux tableaux de bords illisibles lors des réunions, avec MyReport V6, vous allez adorer présenter vos KPI en réunion.
Cet article pourrait aussi vous plaire : Qu'est-ce que la Buisiness Intelligence ?
Mais alors, qu’apporte cette nouvelle version de MyReport ?
Une analyse plus poussée grâce à des KPI plus détaillés
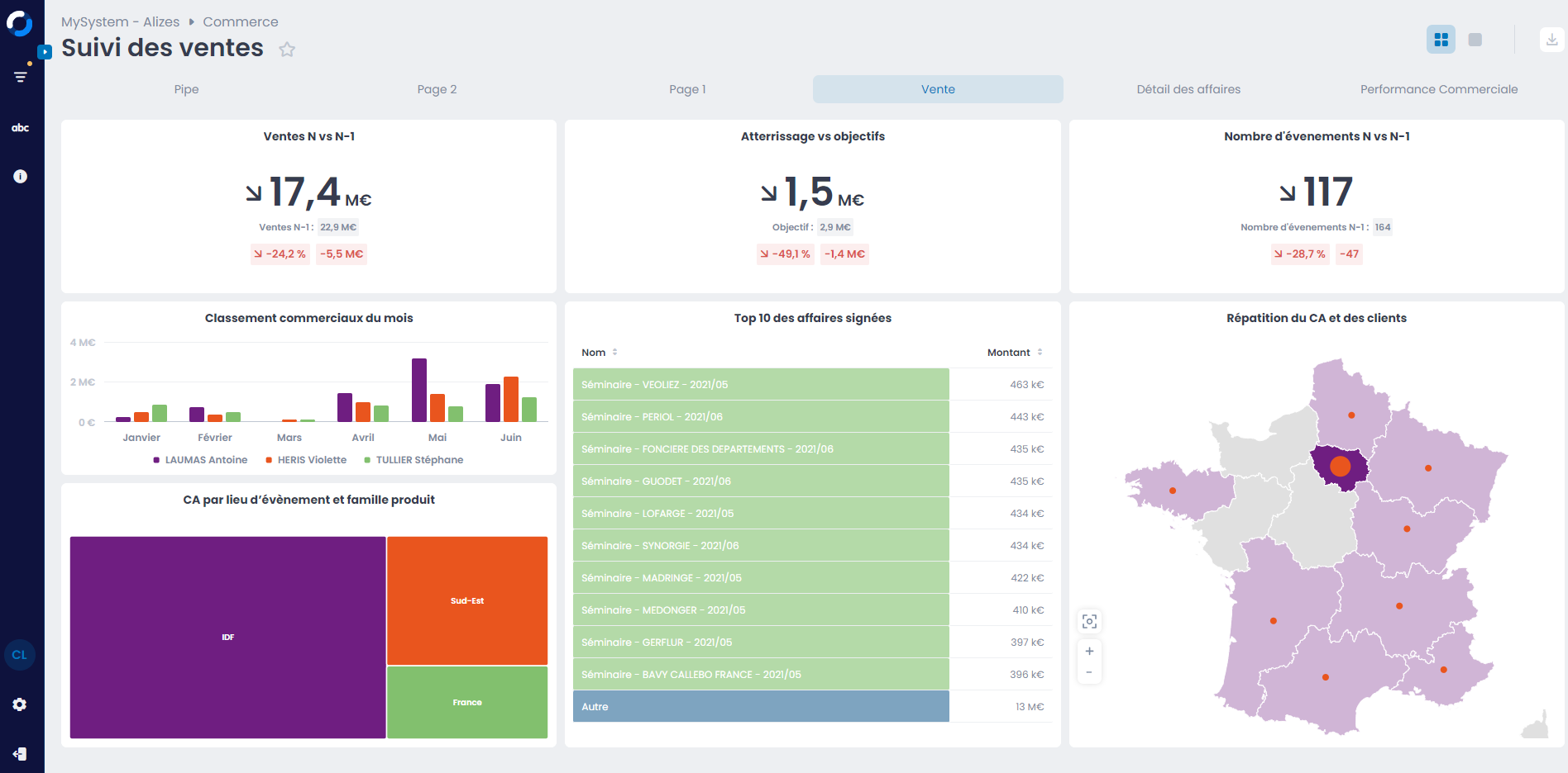
Désormais, en plus de la comparaison habituelle par rapport à la période précédente (N-1), vous pouvez également comparer votre KPI à un objectif prédéfini (par exemple : le volume des ventes). Cela vous permet en un clin d’œil de déterminer si vous êtes aligné avec votre objectif et de suivre votre évolution par rapport à la période précédente. Cette double comparaison des indicateurs simplifie ainsi le processus d’analyse et vous permet de prendre des décisions mieux éclairées.

De même, l’ajout du curseur en croix et du drill directement dans l’histogramme offre un accès plus rapide à des informations complètes et précises dans un seul rapport. Le curseur en croix vous aide à déterminer précisément les totaux correspondant à chaque barre d’un graphique empilé, évitant ainsi les estimations approximatives.

Le drill dans l’histogramme regroupe quant à lui plusieurs niveaux d’informations sur un même rapport, offrant ainsi une vue détaillée de vos données et réduisant par conséquent le nombre de clics nécessaires pour accéder aux données souhaitées.
Des tableaux de bord mieux compris de tous
Le volet Glossaire offre désormais aux concepteurs de tableaux de bord la possibilité d'intégrer, de manière illimitée, des définitions pour chaque terme employé dans le rapport ; facilitant ainsi la compréhension des indicateurs par tous les lecteurs du tableau de bord. De même, le volet « Information » permet d'ajouter des éléments de contextualisation au tableau de bord, offrant ainsi aux utilisateurs une vision claire de son utilité et de sa pertinence. La fonction rétractable du volet vous permet par ailleurs d’optimiser l’affichage et de libérer de l’espace pour vos tableaux de bord.

Une navigation plus fluide pour une présentation plus claire de vos indicateurs
La présentation des tableaux de bords lors des réunions constitue un réel défi pour les managers, qui se trouvent souvent confrontés à des difficultés pour visualiser correctement les données à l’écran (ex : zoom sur un indicateur ou captures d’écran de plusieurs rapports par exemple). Pour y remédier, MyReport V6 propose un mode « présentation » qui permet d’afficher un à un chaque rapport en plein écran tout en conservant leur interactivité. Cette nouvelle fonctionnalité vous permet ainsi de passer facilement d’un rapport à l’autre de manière fluide, tout en garantissant la lisibilité de vos données à l’écran. Vous gagnez en praticité et en efficacité et votre présentation devient plus engageante pour vos collaborateurs.

Des tableaux de bord à votre image
Personnalisez vos tableaux de bord en paramétrant et en intégrant votre charte graphique à MyReport. La palette étendue de 8 couleurs est entièrement personnalisable et vous pouvez également ajouter votre propre palette personnalisée. Vous créez ainsi des tableaux de bord uniques et en accord avec votre identité visuelle.

